Введение
Одна из главных идей, на которых строятся рынки предсказаний, в частности Polymarket — это использование коллективного разума для получения более точной и объективной информации о значимых общественных событиях, чем это предлагают традиционные медиа, вроде ТВ или Twitter.
Данную идею Polymarket продвигает повсеместно и соответствующую плашку можно обнаружить на сайте:

В этой статье разберемся так ли это на самом деле и насколько рынки предсказаний более точны по сравнению с другими источниками.
Мнения экспертов
Ник Уитакер и Дж. Захари Мазлиш считают, что рынки предсказаний могут дать обществу более точную и честную информацию о будущих событиях (выборах, законах, войнах, экономике), но на практике они остаются узкоспециализированным инструментом, привлекающим небольшое число пользователей и денег:
Отсутствие четкой целевой аудитории
- Инвесторы не задерживаются надолго — рынки предсказаний по своей структуре дают “нулевую” или даже отрицательную доходность (особенно с учетом комиссий).
- Азартным игрокам такие площадки тоже не заходят: слишком скучно, сложно и без привычного адреналина, как в ставках на спорт.
- Более крупные игроки не приходят из-за отсутствия ликвидности, нет возможности быстро закрывать крупные сделки.
Проблемы с регуляторами
В США и других странах рынки предсказаний ограничены правительством и часто такие рынки считают незаконными. Это мешает запускать массовые продукты, а компании вынуждены работать “на грани закона”, что отпугивает обычных пользователей.
Плохой пользовательский опыт
Сложные правила, иногда непонятные или спорные формулировки вопросов.
Этические ограничения
На ставках по катастрофам, смертям или бедствиям зарабатывают деньги — это вызывает моральные и общественные споры.
Однако Эрик Сноуберг, Джастин Вулферс и Эрик Цитцевиц отмечают, что рынки предсказаний доказали свою эффективность в прогнозировании политических выборов, спортивных событий и, в некоторых случаях, экономических показателей.
Такие системы быстро реагируют на новую информацию, демонстрируют высокую эффективность и устойчивы к манипуляциям. Часто они превосходят традиционные методы прогнозирования, такие как экспертные оценки и опросы.
Также они подчеркивают, что, несмотря на доказанную эффективность, рынки предсказаний редко используются в экономическом прогнозировании и призывают к более широкому внедрению этих инструментов для повышения точности и надежности экономических предсказаний не только о будущем, но и о настоящем.
Спорные моменты
Для каждой сделки на Polymarket однажды наступает момент, когда факт наступления спорного события (или его отсутствия) должен быть зафиксирован, а деньги распределены между держателями ставок.
Когда вопрос довольно простой, например: Прекратит ли Байден свое участие в гонке? или Выиграет ли Мадуро выборы? Факт наступления события не вызывает споров у большинства.
Несмотря на это, существуют довольно скользкие ситуации в некоторых сделках:
- Факт вторжения Израиля в Ливан – может быть подтвержден “консенсусом достоверных отчетов”. (2024)
- Сделает ли Трамп пост о мемкоине до выборов – не содержат списка мемкоинов, также весьма туманно сформулированы сами условия: “Пост должен быть прямо посвящён мемкоину”. (2024)
- Упомянет ли JD Vance слово ‘couch’ до августа – есть оговорка о том, что для этой сделки не учитываются видео, записанное за пределами указанного в условиях таймфрейма. (2024)
- Соглашение Трампа и Украины о добыче полезных ископаемых будет подписано до мая? – cобытие было закрыто с результатом «Да», несмотря на отсутствие официального подтверждения такого соглашения. (2025)
- TikTok запретят в США до мая 2025 года? – сделка подверглась критике за преждевременное закрытие с результатом "Да", несмотря на то, что TikTok оставался доступным. Это вызвало обвинения в несправедливом урегулировании. (2025)
- К пятнице лесной пожар Палисейдс охватит 10 000 акров? – Ставки на распространение пожаров вызвали возмущение общественности, обвиняя платформу в спекуляции на трагедиях. (2025)
Очевидно, в спорных моментах рынки предсказаний сами себя разрешить не могут.
Кто-то должен проанализировать “достоверные источники” и предоставить Polymarket ответ на вопрос, например: охватил ли лесной пожар 10 000 акров к пятнице?
Таким образом выступить в качестве объективного источника информации о настоящем, вместо самой площадки Polymarket.
Валидаторы UMA
На Polymarket всё не так просто, ставки децентрализованные, но и исходы решают не люди из команды, а внешняя система оракулов — UMA. Это ключевой момент, который должен понимать каждый.
Валидаторы — это стейкеры токена UMA, и чем больше токенов застейкано, тем выше их вес в голосовании. Они решают, какой исход считать финальным. Иногда решения бывают спорными или манипулируемыми.

Давайте разберемся как это работает.
Resolution and Resolver (Разрешение и Разрешающий)
- Каждое событие на Polymarket привязано к "условию" в системе UMA.
- Для каждого события определяется resolver (обычно это контракт UMA), иногда указывается resolution source.
Resolution source — это заранее указанный источник, из которого будет получена информация для определения результата события. Он указывается при создании события и служит основой для окончательного решения о том, какой исход считать верным.
- Когда событие наступает, любой может предложить исход (propose resolution) — за это вносится залог (бонд) от 750 до до 100k USDC вместе с ответом на вопрос: “произошло ли событие X”.
- UMA использует оптимистичный оракул: если в течение ~2 часов никто не возразил, ответ считается истинным.
- Также в течение нескольких дней все желающие могут оспорить ответ (при условии внесения бонда), событие считается наступившим, если предложенный ответ никем не оспорен.
- Если кто-то подал диспут, система перезапускает проверку и в дело вступают стейкеры UMA - именно они в конечном итоге решают путем голосования, произшло событие X или нет.
- Оспаривание может происходить до 5 раз, и если стейкеры UMA так и не смогут договориться (если ни один ответ не получит >50% голосов от общего кол-ва UMA в стейке), новые голосования приостанавливаются.
Четкой процедуры дальнейших действий нет, но по одному из споров было предложено не начинать новые голосования до получения разъяснений от Polymarket.
- Asserter (предложивший первоначальный ответ) либо disputer (оспоривший его) получают половину бонда “противоположной стороны”, вторая половина бонда отправляется в хранилище UMA.
Чем руководствуются стейкеры UMA при голосовании
- Общие правила голосования закреплены в UMIP107.
UMIP-107 — это предложение по улучшению протокола UMA (Improvement Proposal), которое вводит новый тип идентификатора цены под названием YES_OR_NO_QUERY. Этот идентификатор предназначен для стандартизации обработки вопросов, требующих ответа "Да" или "Нет", в рамках децентрализованного голосования UMA. UMIP-107 обеспечивает стандартизированный подход к разрешению бинарных вопросов.
- Ancillary data of the question – техническое описание события с Polymarket, включающее формулировку самого вопроса, правила разрешения, ссылку на источник информации (resolution source), дедлайны и прочие условия.
- Обсуждения в Discord UMA, в каналах #voting-chat и #evidence-rationale.
- Финансовые инсентивы. Все стейкеры UMA получают равный APY на свои токены и находятся под риском слэшинга (штраф в виде принудительного списания части или всех заблокированных токенов стейкера) в случае неучастия в голосованиях и/или неправильном голосовании.
Неправильным считается голосование в разрез с мнением большинства.
Как стать стейкером UMA
Стасть участником данной системы может любой желающий, для этого необходимо заиметь токены UMA и внести их на сайте vote.uma.xyz.
Купить токены можно практически на любой бирже:

Затем необходимо отправить их на свой EVM кошелек в сети ERC-20, а также иметь немного ETH в основной сети для оплаты комиссий.
После чего перейти на сайт vote.uma.xyz, подключить кошелек и внести свои токены нажав кнопку Stake и подписать транзакцию.

Unstake и вывод составит 7 дней, также нельзя анстейкать токены, если идёт активное голосование.

Голосование проходит каждые 2 недели. За удержание токенов и активное участие вы можете получать годовую доходность до 17% APR (зависит от частоты голосований и размера фонда вознаграждений).
17% APR — это ориентировочная максимальная доходность, если вы голосуете регулярно и правильно.
Условно, вы застейкали 1000 UMA и участвовали во всех голосованиях в течении года – получите награду ~170 UMA.
После того как вы внесли свои токены можете переходить к голосованиям ниже.

Нажав на каждое из них откроется дополнительная информация и данные по событию.

Как проходит голосование
- Открывается раунд голосования
- Вы голосуете Да / Нет / Невозможно определить
- После завершения происходит подсчёт голосов
- Те, кто проголосовал правильно (в соответствии с большинством), получают награду
- Те, кто не голосовал или голосовал неверно получают штраф
Важно помнить, что за пропуск или неправильное голосование вы будете получать штраф (0.05% от застейканного баланса) и никаких ревардов начисляться тоже не будет.
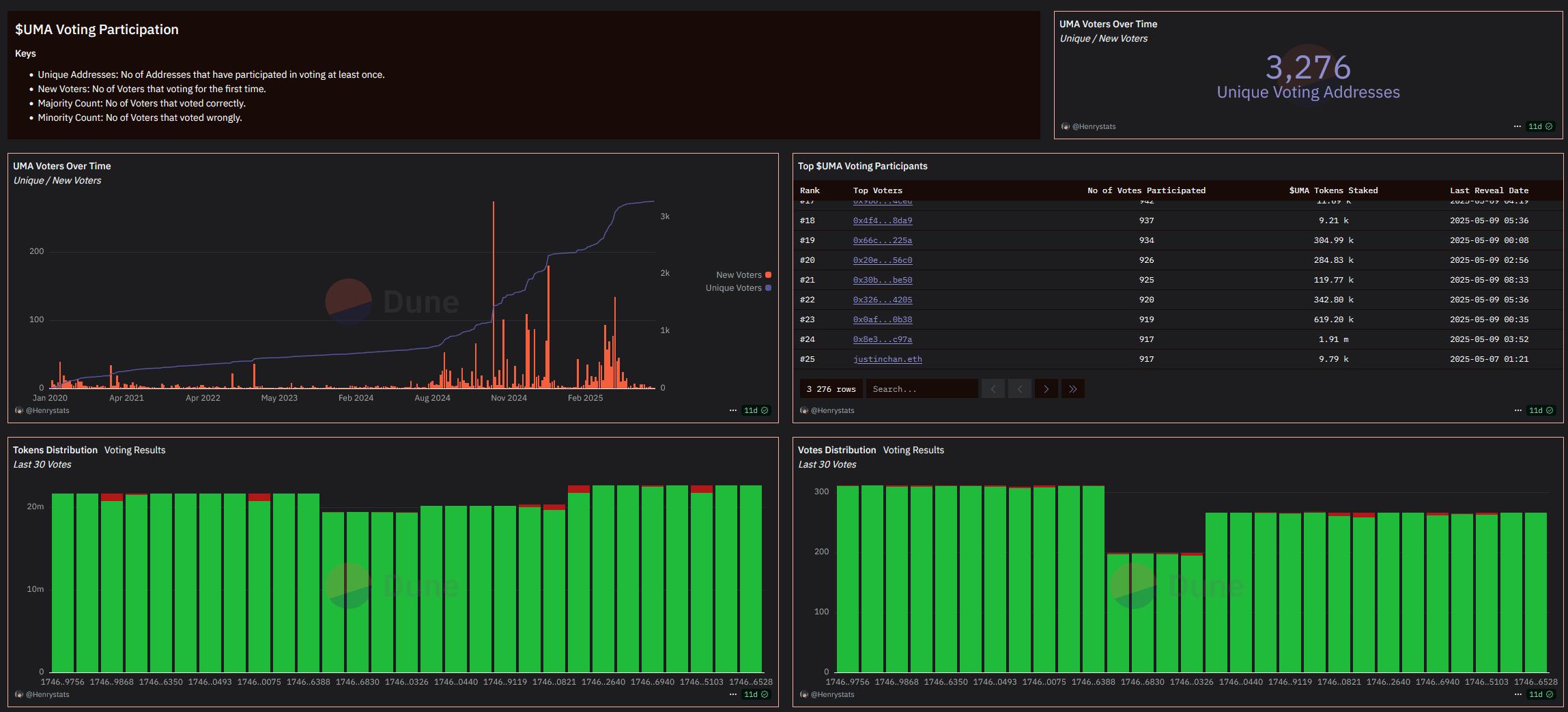
Здесь можете посмотреть кошельки всех стейкеров UMA: dune.com/uma_protocol/uma-protocol

Манипуляции на рынках предсказаний
В марте 2025 произошел инцидент с событием «Согласится ли Украина на сделку по редкоземельным ресурсам с Трампом до апреля?»
Событие было закрыто с результатом «Да», несмотря на отсутствие официального подтверждения такого соглашения.
Согласно отчётам, крупный держатель UMA использовал 5M токенов через три адреса, что составило около 25% от общего количества голосов, чтобы повлиять на исход голосования оракула UMA в свою пользу. В результате событие рассчитали неправильно, а он заработал $7M.
Этот случай стал первым серьёзным примером говернанс атаки (governance attack) в истории. Теперь Polymarket и UMA разрабатывают более продвинутую и безопасную систему Next-Gen Oracle.
История разворачивалась так:
- Начало февраля
Запуск события Украина согласится на сделку по минералам до апреля, из описания Polymarket следует: «Это событие разрешится с исходом “Да”, если США и Украина договорятся о какой-либо сделке, которая прямо включает украинские редкоземельные элементы.
Объявление о сделке засчитывается независимо от того, будет ли она реализована и когда это произойдёт.»
Разрешающим вопрос как и всегда на Polymarket выступает UMA.
- 4 марта
Polymarket выпускает разъяснение: «Сделка по полезным ископаемым, которая предоставляет США доступ или права на редкоземельные элементы, будет засчитана как исход “Да”, даже если в самой сделке термин “редкоземельные” прямо не упоминается.»
- 22 марта
На Polymarket предложен результат “Yes”.
- 23 марта
Оспаривание результата, старт дискуссии в Discord UMA.
- 23 марта
Дополнительное разъяснение от Polymarket: «На момент этого обновления США и Украина не достигли взаимного соглашения, соответствующего условиям. Разрешать этот рынок пока рано.»
- 24 марта
Еще одно дополнительное разъяснение от Polymarket: «В соответствии с процедурой оспаривания, исход этого рынка будет определён голосованием в UMA.»
- 23-25 марта
Три раунда голосования стейкеров UMA, во всех результат “Yes”.
- 26 марта
Команда Polymarket в своем Discord заявляет о том, что они осведомлены о ситуации, считают ее беспрецедентной и общаются с командой UMA чтобы предотвратить подобное в будущем.
- 26 марта
Wu Blockachain и другие эксперты из X называют произошедшее говернанс атакой, в рамках которой крупный холдер UMA манипулировал оракулом. Их слова цитирует TheBlock и другие СМИ.
Аргументация сторонников “Yes” сводится к тому, что озвученных или опубликованных слов официальных лиц достаточно для признания сделки анонсированной обеими сторонами, а подписания или каких-либо официальных заявлений не требуется.
Сторонники варианта Too early (слишком рано) заявляют о том, что никакого согласия достигнуто не было, аппелируют к прошлым подобным кейсам и пытаются интерпретировать намерения авторов рынка.
Формально рынок можно трактовать по-разному — от строгого варианта, где нужно чёткое подтверждение сделки с явным упоминанием минералов, до более свободного, где достаточно, чтобы кто-то из официальных лиц заявил о намерении обсудить такую сделку.
Но по факту все вроде как понимают: слова это одно, а реальные договорённости – совсем другое. И вроде бы реальные действия даже не требуются, потому что достаточно просто анонса. Но ведь чтобы анонсировать сделку, стороны должны хотя бы о чём-то договориться, так? Или всё же нет?
И вот ещё нюанс — в сделке должны быть эксплицитно упомянуты редкоземельные элементы… хотя нет, формально можно обойтись и без этого, главное, чтобы было ясно, что речь идёт о доступе США к этим ресурсам. Причём, смотреть сам текст сделки тоже вроде как необязательно — достаточно публичного анонса. Хотя… а вдруг этого недостаточно?
Некоторые эксперты считают, что никакой говернанс атаки не было.
Напротив, оба протокола сработали ровно так как и было задумано - стейкеры UMA коллективно разрешили спор согласно логике протокола.
Пост Wu Blockchain о том, что оракул UMA был заманипулирован китом с 5M токенов, звучит более чем абсурдно.
Также было высказано мнение, что имеет место небрежность со стороны обоих протоколов - Polymarket слишком поздно выпустил свои разъяснения, а стейкеры UMA не хотели слэшинга (штрафа) своих токенов и потому сохранили первоначально поданные голоса, идущие в разрез с разъяснениями Polymarket.
В этом ключе если уж и пытаться найти виноватого, то это будет не UMA Protocol и не кит-манипулятор, а команда Polymarket, пытавшаяся сначала заманипулировать рынком через выдачу разъяснений, а затем публично выразившая несогласие с решением оракула (которого сама же выбрала).
Также одним из самых спорных голосований в истории Polymarket/UMA стал спор о том, знала ли израильская разведка о планах ХАМАС.
В Discord UMA есть очень показательна дискуссия по этому спору: отстаивание теорий заговора, аргументы в пользу обеих сторон разной степени кринжовости, попытки понять намерения авторов рынка, комментарии китов и команды в духе “так нельзя формулировать условия рынка” и т. д. и т. п.
Независимо от качества дискуссий (в основном строящихся вокруг того, новости каких СМИ и в каком объеме должны быть учтены), не отпускает чувство того, что таким способом до истины не докопаться (хотя все зависит от того, что мы понимаем под истиной). По итогу после победы “да, Израиль знал” в двух раундах в третьем победил вариант “нет”.
Принять участие и посмотреть спорные события на стадии диспута можно на этой странице: oracle.uma.xyz

Нюанс
Еще один скользкий момент в разрешении споров состоит в том, что команда Polymarket имеет возможность давать разъяснения (clarifications) по своим события, по факту - до прохождения всех описанных выше процедур разъяснять, какой исход фактически наступил.
Формально разъяснения Polymarket должны учитываться только тогда, когда они не влияют на суть вопроса. То есть так или иначе не являются обязательными для стейкеров, тем не менее в Discord UMA призывают прислушиваться к подобным разъяснениям.
Хотя стейкеры не должны слепо следовать этим разъяснениям от, вероятно они понимают, что в большинстве случаев не прислушавшихся будет ждать штраф как проголосовавших “не так как все”.
Где в итоге правда?
В конечном итоге правда для пользователей платформы – это мнение 3276 стейкеров UMA (по данным таблицы Dune), принятое с учетом разъяснений от команды Polymarket.
Среди всех стейкеров только топ-5 имеют >1M токенов в стейке и держат в совокупности около 14M UMA. Таким образом, «мудрость толпы» работает ровно до момента возникновения спора, как только спор возник, решение уже будет приниматься на основе «мудрости» команды Polymarket и/или примерно 50 стейкеров UMA.
Будущее рынков предсказаний
После всех спорных историй команда Polymarket обещает начать строить решения для более четких правил, а также более точной системы разъяснений и заявляет о своем “коммитменте на создание будущего рынков предсказаний, которое требует надежных систем, которым все могут доверять”.
К чему это может привести:
- Замена стандартного оракула.
- Усиление контроля за оракулом со стороны Polymarket - например, введение аварийных механизмов типа приостановки диспута или отмены события.
- Введение правил об обязательном учете оракулом разъяснений.
- Внедрение AI технологий командой Polymarket для формулирования условий рынка или командой UMA, для разрешения диспутов.
Итог
Как видите разобравшись под капотом история выглядит не так красиво и элегантно, как идея с коллективным разумом и поиском истины.
Чтобы простому обывателю заработать на Polymarket необходимо тоже слегка "мухлевать" используя дополнительные инструменты для поиска не эффективностей рынка. Какие? Читайте наш пост: Зарабатываем на Polymarket.
А как повлиять на исход событий вы уже узнали из этой статьи.